- BE-D11
- Marine Plant Business

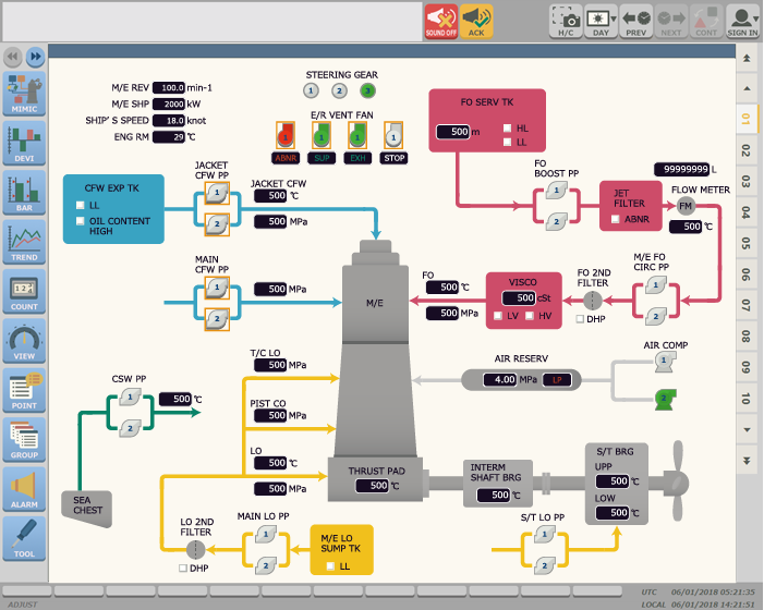
All-in-One Next Standard Alarm and Monitoring System
BE-D11 system is All-in-One system that all of functions for machinery alarm and monitoring is condensed inside the compact housing. It keeps the excellent features as soon as BE-D10 and three factors of that are more advanced.
BE-D11 system is suitable for any kinds of vessel, such as bulkers, tankers, container vessels and so on. We can offer the next standard of alarm monitoring with reasonable cost and high performance responding to your applications.
BE-D11 system is All-in-One system that all of functions for machinery alarm and monitoring is condensed inside the compact housing. It keeps the excellent features as soon as BE-D10 and three factors of that are more advanced.
BE-D11 system is suitable for any kinds of vessel, such as bulkers, tankers, container vessels and so on. We can offer the next standard of alarm monitoring with reasonable cost and high performance responding to your applications.
Product Features
- High Reliability
-
BE-D11 offers high reliability and maintainability by modularization. The system has redundant power supply and Hot swap, which enables to reduce downtime significantly and contributes to safe operation.
■Redundant power supply (Option)
■Corresponding to Hot spare and Hot swap of CPU
■High durability by reducing wiring and connectors to the extreme
■High maintainable structure
- High Performance
-
The high speed processing offers high sampling rate. Realizing 60% up of the displayed information compared to BE-D10 by adopting high definition LCD touch panel.
■High speed processing (timestamp 20s)
■High resolution (1,280×1,024pix)
■Maximum measuring point (2,048 measuring points)
- High Flexibility
-
All-in-One system that but we can satisfy your requirements flexibility it can be easy to replace BE-D10 with BE-D11 because the design of the cabinet is completely same.
■It is possible to construct the optimized system such as centralized system and duplex communication.
■Up to 16 Points general interfaces such as serial or Ethernet can be connected.
(Connection with shipboard LAN system, Ship-shore Communication System,
Shaft-horsepower meter, loading system and other ship’s equipment etc.)
■UP to 9 expansion cards can be installed.
■Space-saving (Reduced by 15% compared to BE-D10)
Home > Product Information


